
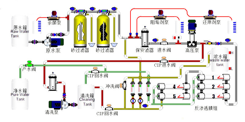
The reverse osmosis pure water system is an integrated water treatment system that incorporates microfiltration, adsorption, ultrafiltration, reverse osmosis, and ultraviolet sterilization technologies, converting tap water directly into pure water.
·Primarily utilizes a core component of reverse osmosis membrane (RO membrane) to produce pure water through reverse osmosis technology.
· Suitable for the textile dyeing and dye industries.







